လစဉ် ကုန်စည်ကုန်သွယ်မှုစာရင်းဇယားများအား ပံ့ပိုးပေးမည့် ပလက်ဖောင်းတစ်ခုကို ကမ္ဘာ့ကုန်သွယ်ရေးအဖွဲ့ကမိတ်ဆက်
နိုင်ငံပေါင်း ၁၂၀ ကျော်နှင့် ၎င်းတို့၏ကုန်သွယ်ဖက်များအကြား ကုန်စည် ၇၂ မျိုးအပေါ် လစဉ်ကုန်သွယ်မှုစာရင်းများကို ပံ့ပိုးပေးမည့် ပလက်ဖောင်းတစ်ခုအား ကမ္ဘာ့ကုန်သွယ်ရေးအဖွဲ့က ၂၀၂၅ ခုနှစ်၊ အောက်တိုဘာလ ၁၄ ရက်နေ့မှ စတင်ဖွင့်လှစ်လိုက်ပြီဖြစ်ပါသည်။ အဆိုပါပလက်ဖောင်းသည် ကမ္ဘာ့ကုန်သွယ်ရေးအဖွဲ့၏ အကောက်ခွန်နှင့် ကုန်သွယ်မှုအချက်အလက်များပေါ်တယ် (Tariff and Trade Data portal) ၏ အစိတ်အပိုင်းတစ်ခုဖြစ်ပြီး ကမ္ဘာတစ်ဝန်းရှိ အစိုးရရုံးများနှင့် အဖွဲ့အစည်းများမှ ကုန်သွယ်မှုအချက်အလက်များကို စုဆောင်းထားသည့် Trade Data Monitor (TDM) မှ အချက်အလက်များ ရယူကာ အပတ်စဉ် ကုန်သွယ်မှုစာရင်းဇယားများကို ထုတ်ပြန်ပေးမည်ဖြစ်ပါသည်။
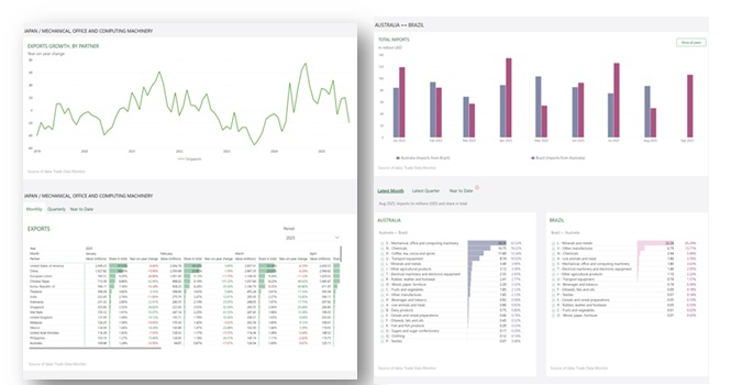
WTO Monthly Merchandise Trade Statisticsဟုခေါ်သည့် ပလက်ဖောင်းတွင် အသုံးပြုသူများအတွက် ကုန်သွယ်မှုလမ်းကြောင်းများကိုရှာဖွေပြီးသုံးသပ်နိုင်ရန် အောက်ပါ Dashboard ၃ ခုဖြင့် ဖွဲ့စည်းထားပါသည်-
(က) ကာလတိုအသေးစိတ်အချက်အလက်များ
သိရှိလိုသောနိုင်ငံ၏ ကုန်စည်အလိုက် စုစုပေါင်းကုန်သွယ်မှုတန်ဖိုးများနှင့် တိုးတက်မှုနှုန်းများ၊ လတ်တလောကုန်သွယ်မှုအခြေအနေနှင့် လမ်းကြောင်းများကိုပံ့ပိုးပေးမည်ဖြစ်ပါသည်။
(ခ) နှစ်နိုင်ငံကုန်သွယ်မှုအခြေအနေ
သိရှိလိုသောနိုင်ငံ ၂ နိုင်ငံ၏ ကုန်သွယ်မှုတန်ဖိုးများနှင့် ရာခိုင်နှုန်းများ၊ ကုန်သွယ်မှုအခြေအနေနှင့် ထုတ်ကုန်အလားအလာများကိုအသေးစိတ်သိရှိနိုင်ပါသည်။
(ဂ) ကုန်သွယ်ဖက်နိုင်ငံများအားလုံးအခြေအနေ
သိရှိလိုသောနိုင်ငံ၏ ကုန်သွယ်မှုတန်ဖိုးများ၊ တိုးတက်မှုနှုန်းများနှင့် အဓိကကုန်သွယ်ဖက်များ၊ကုန်သွယ်မှုပုံစံအပြောင်းအလဲများကိုသိရှိနိုင်ပါသည်။
ယခုပလက်ဖောင်းတွင် ၂၀၁၈ ခုနှစ်မှစ၍ နောက်ဆုံးရရှိသောလအထိ ကုန်သွယ်မှုစာရင်းဇယားများကို စုစည်းထားပြီးလအလိုက်၊ ၃ လတကြိမ်နှင့် နှစ်အလိုက် ကုန်သွယ်မှုအခြေအနေ အသေးစိတ်နှင့် နှိုင်းယှဉ်သုံးသပ်ချက်များကို မေးမြန်းနိုင်မည်ဖြစ်ပါသည်။ ထို့ကြောင့် မူဝါဒချမှတ်သူများ၊ သုတေသီများနှင့် စီးပွားရေးလုပ်ငန်းများအနေဖြင့် နိုင်ငံတကာကုန်သွယ်မှု၏ အရွေ့ကို နားလည်နိုင်ရန် ကူညီပေးမည့် ပလက်ဖောင်းဖြစ်ကြောင်း တင်ပြထားပါသည်။
ရင်းမြစ်။ ကမ္ဘာ့ကုန်သွယ်ရေးအဖွဲ့
